April 15, 2025
This release introduces new capabilities and usability improvements, including: 🛡️ MITRE ATT&CK tactics and techniques selection in Response Policies 🔍 Pivoting support in Traffic Top for faster forensic investigations 🧪 Infoblox NIOS as a DNS traffic source (Early Access) 📋 Expand Roles Table to view permissions 🔐 Global Security/SSO settings page split into Password & Security and SSO
🛡️ MITRE ATT&CK Framework in Response Policies
You can now select MITRE ATT&CK tactics and techniques directly from a visual editor when creating or editing Response Policies. This builds on our February release, where MITRE ATT&CK Framework classifications were first introduced in the Events view.
How to Use: 1. Go to Settings > Response Policies 2. Add or edit a policy 3. Under Match By, choose Detection & MITRE Categories 4. Select from the tactics and techniques shown. Selecting a tactic will automatically select all associated techniques.

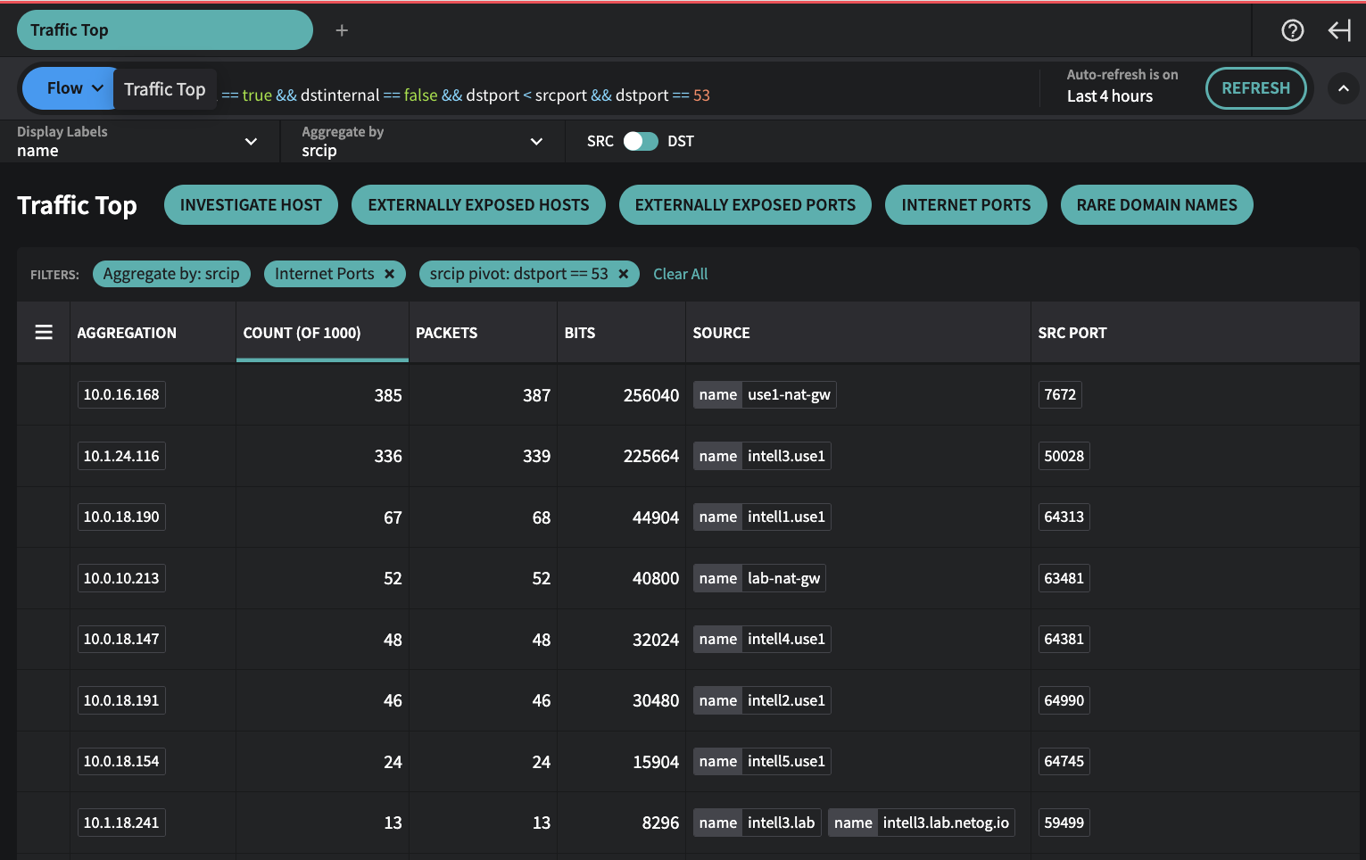
🔍 Pivoting in Traffic Top
Traffic Top now allows you to pivot into detailed views of aggregated data, accelerating investigations.
If a column displays an entry like +6 next to the item, it means there are at least six additional items not shown. Click it to pivot into a filtered view showing additional items for that row.
Example: Investigating Unusual Traffic to an Internet (external) Port
1. Open Traffic Top from the Investigate menu
2. Select the Internet Ports preset
3. Note the aggregation by dstport. You see 53 with a +6 in the Source column
4. Click +6 to pivot—your filter now scopes to dstport == 53 and aggregates by srcip, providing a table of source IPs.
When you pivot, the Aggregate By field (dstport in this case), is added to the global filter, and Traffic Top is now set to Aggregate by the field you selected to pivot (srcip in this case). This now changes your view from looking at all source IPs aggregating data by the source IPs that are communicating to port 53.


ℹ️Why do I see more entries when I pivot than the number originally shown?The Traffic Top view only looks at the first 1,000 traffic records that match your current filters. If you’re starting with a larger dataset (like traffic for an entire network or a long time window), you’re only seeing aggregations of those first 1,000 records—not everything.
When you click on a number in the table to pivot (like clicking on port 53), the filters automatically narrow to just show traffic that matches that row. This pulls a fresh set of up to 1,000 records that all relate to that specific item, which is why you might see more detail than before.
Want to dig deeper? You can exclude some of the top items from the current results. For example, if you add to the global filter:
&& srcip != 10.0.16.168 && srcip !=10.1.24.116and click Refresh. This will filter out the most common entries and let you see more of what’s underneath.
🧪 Early Access: Infoblox NIOS as a DNS Traffic Source
Fusion now supports DNS log ingestion from Infoblox NIOS via the new netodns collector (Early Access). It operates similarly to netoflow and runs as a syslog listener on a Linux host or container. This utilizes the Infoblox NIOS syslog output method to send query logs.
To participate in the Early Access program: • Contact Netography Support to receive access to the netodns collector and deployment guidance.
If you’re an Infoblox NIOS user and want to understand details of this integration or discuss alternative methods to ingest Infoblox NIOS resolver logs, reach out to discuss.

👥 Roles/Permissions Updates
▶ Expand Roles Table to View Permissions
You can now expand roles inline (click the ▶) to quickly see associated permissions—no need to navigate into edit mode..

admin permissions in Role Page✅ New Permission: Send NetoDNS
A new permission has been added to correspond to the new Infoblox NIOS support and netodns collector. Send NetoDNS permission controls the ability to ingest DNS logs from a netodns collector.
🔐 Security Settings Update
To streamline configuration, the Global Security/SSO page has been split into two pages: • Password & Security • SSO
Last updated